Importance of usage metrics
by•
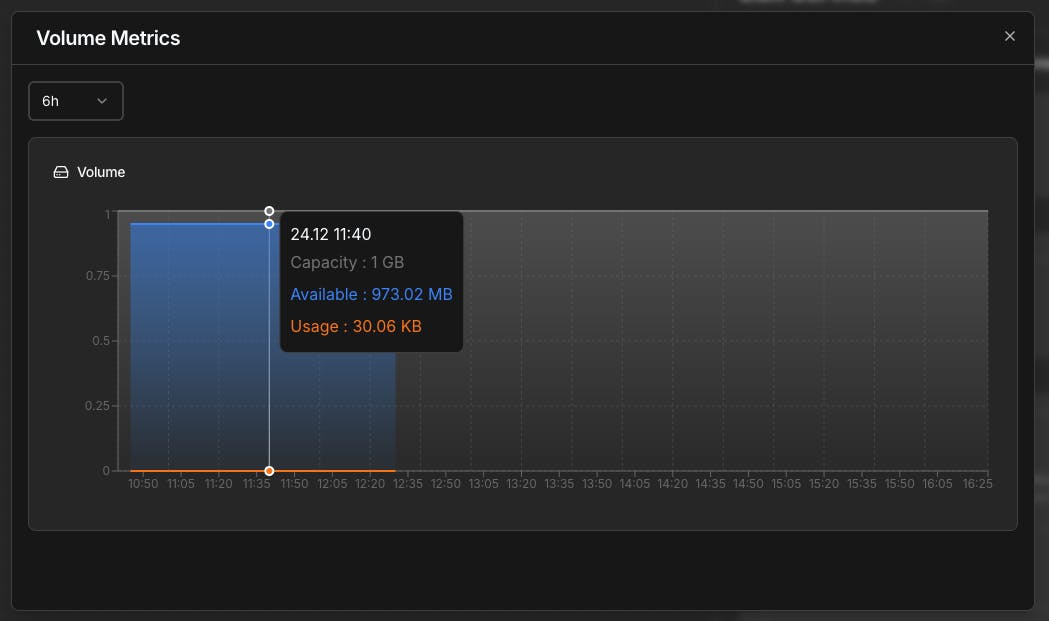
We’ve added clear volume usage metrics to give teams better visibility into storage consumption over time.
You can track:
• Date and time
• Total capacity
• Available storage
• Actual usage
This helps teams monitor growth, plan capacity, and avoid surprises as applications scale.
More observability improvements coming soon.

23 views



Replies