Launching today
Programming Languages History
Understand the present by exploring how technology evolved.
2 followers
Understand the present by exploring how technology evolved.
2 followers
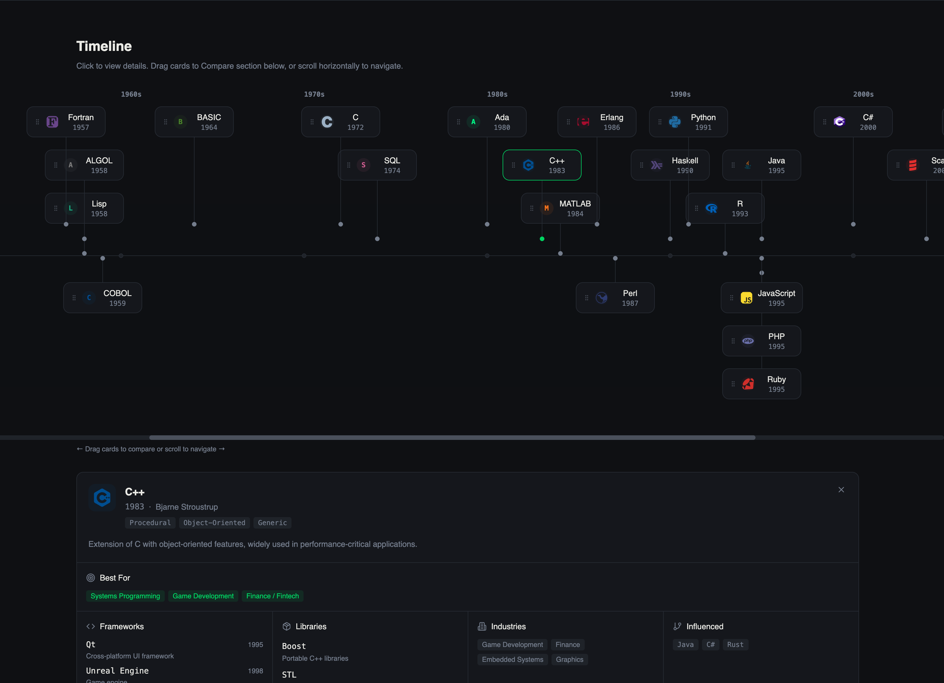
A structured reference of programming languages, frameworks, libraries, and industry applications. Compare ecosystems to make informed technology decisions.






Kronoli