
PipeKit
Remotely trigger Swift functions and replay iOS sessions
11 followers
Remotely trigger Swift functions and replay iOS sessions
11 followers
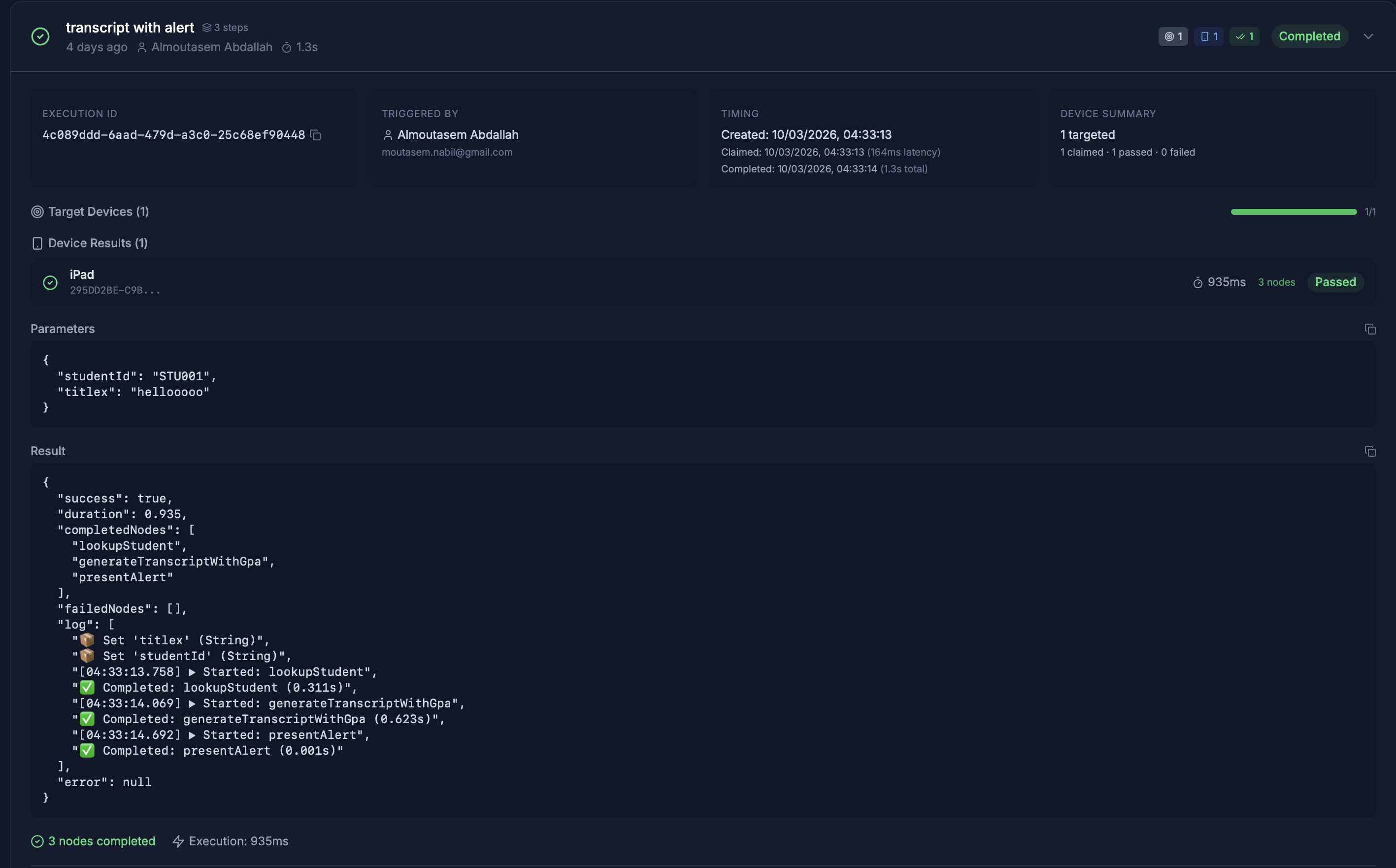
PipeKit is in private beta. Trigger remote actions, compose flows, and replay sessions on production iOS devices, without shipping an app update. Join the waitlist.






jared.so
Really interesting approach to remote function triggering. How do you handle versioning when a user updates their app but the remote dashboard still references old @Rewire annotated functions? Nice work!