
Easemonitor
Open‑source, production‑ready monitoring platform
3 followers
Open‑source, production‑ready monitoring platform
3 followers
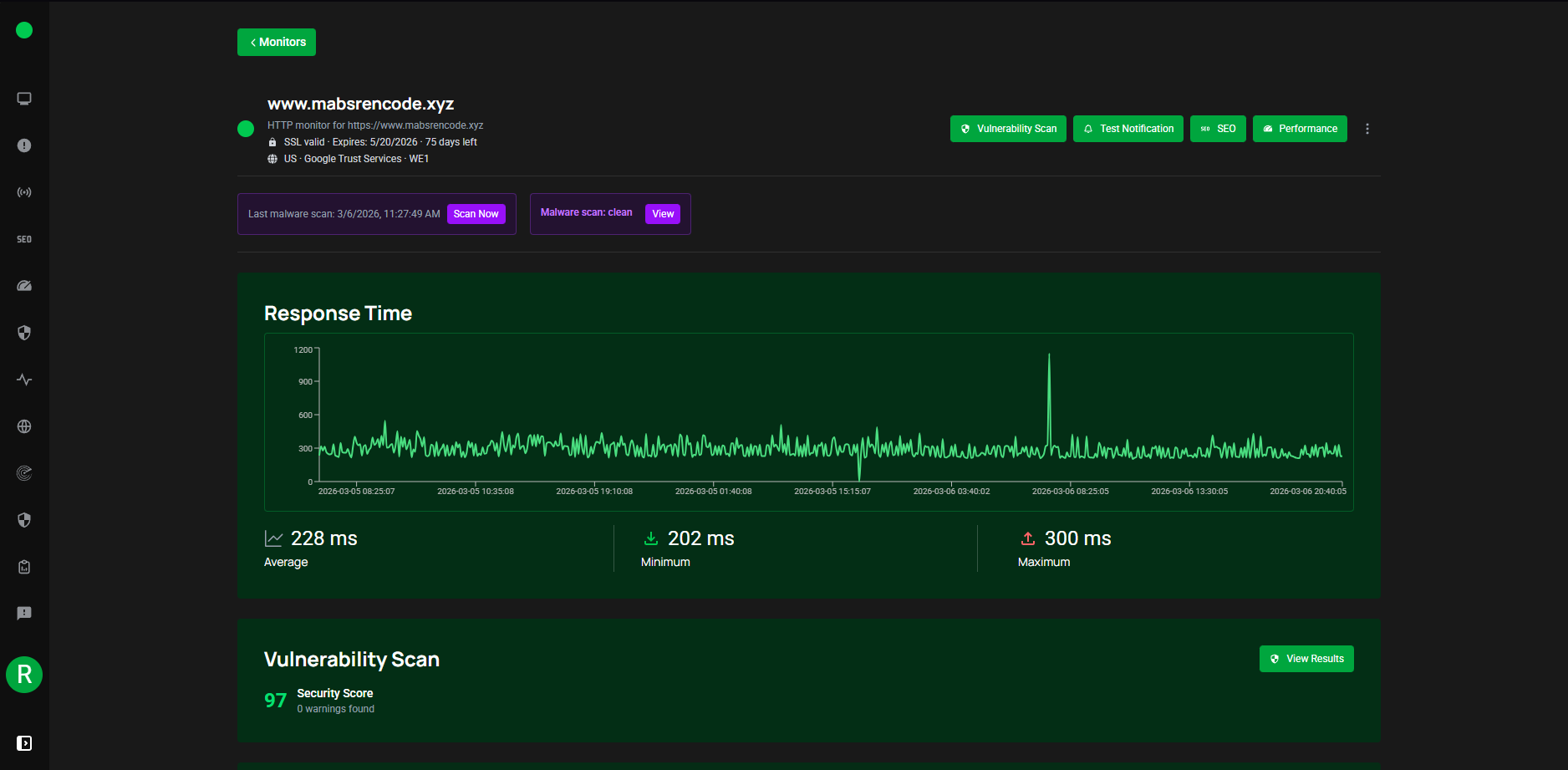
Monitor website uptime, performance, and security 24/7. Get real-time alerts, vulnerability scanning, SEO audits, and public status pages — all in one platform. 👉 What it does - HTTP/HTTPS/ping/port checks plus multi‑region monitoring. - Deep scans: vulnerability, malware, SEO, performance (Lighthouse), Web Vitals. - Alerts by email, Slack, Discord, WhatsApp, Telegram, custom webhooks.




