
TimeloopHR
Employee productivity, measured fairly
3 followers
Employee productivity, measured fairly
3 followers
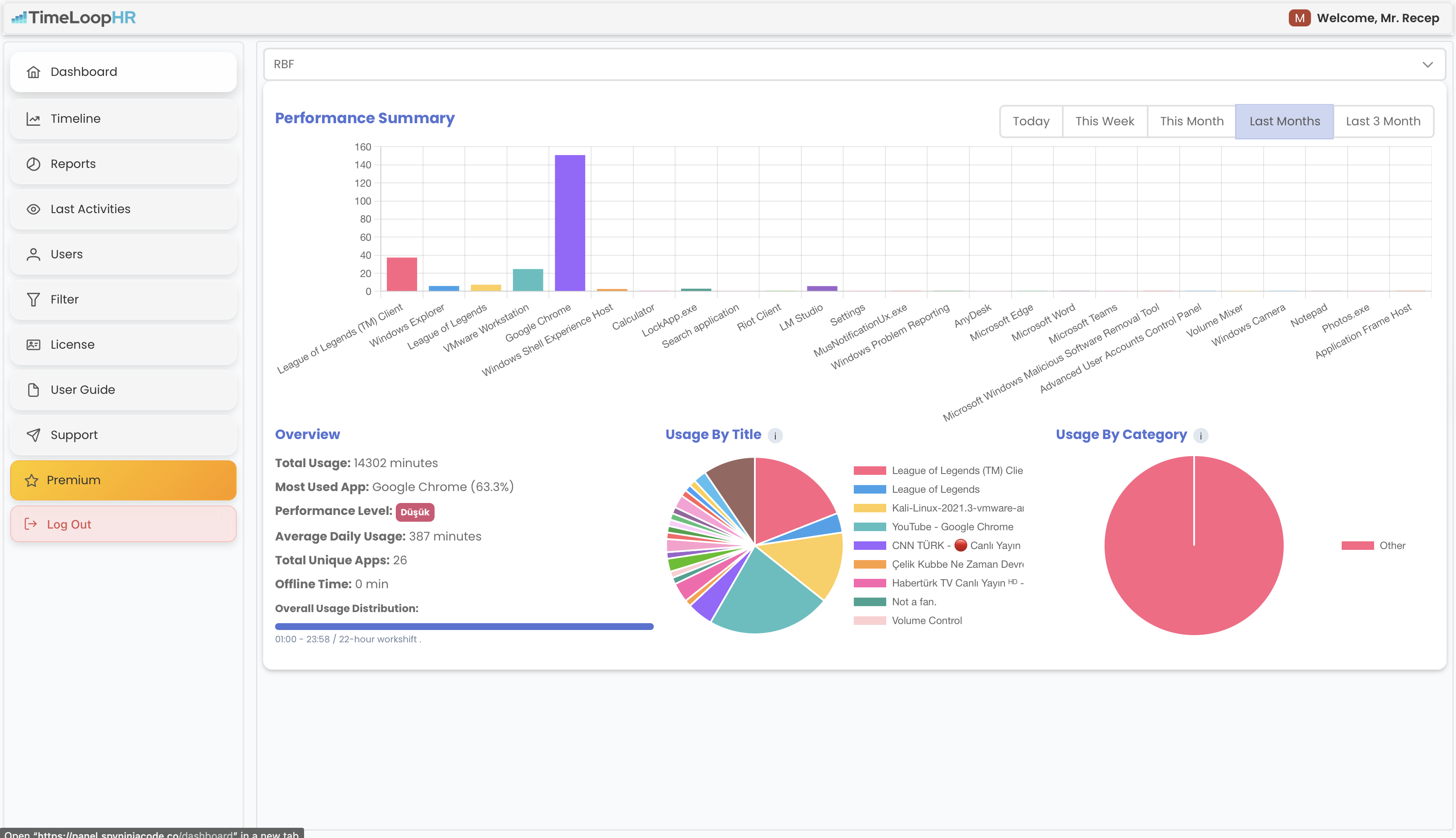
TimeLoopHR helps organizations understand how work actually happens by turning time data into meaningful performance insights. Designed for remote and hybrid teams, TimeLoopHR goes beyond traditional time tracking by analyzing application usage, work patterns, and productivity trends.Available as a cross-platform solution (Windows, macOS, Linux) with both cloud-based and on-premise deployment options.





