Launching today

SikkerAPI
Free IP reputation service powered by honeypot data
3 followers
Free IP reputation service powered by honeypot data
3 followers
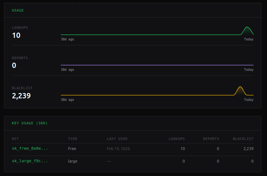
SikkerAPI is an IP reputation service powered by high interaction honeypot data and community reported incidents. Look up an IP for threat intelligence, a confidence score and geo data.





