
Sematext Cloud
Better together: Monitoring & Logging All in One
2 followers
Better together: Monitoring & Logging All in One
2 followers
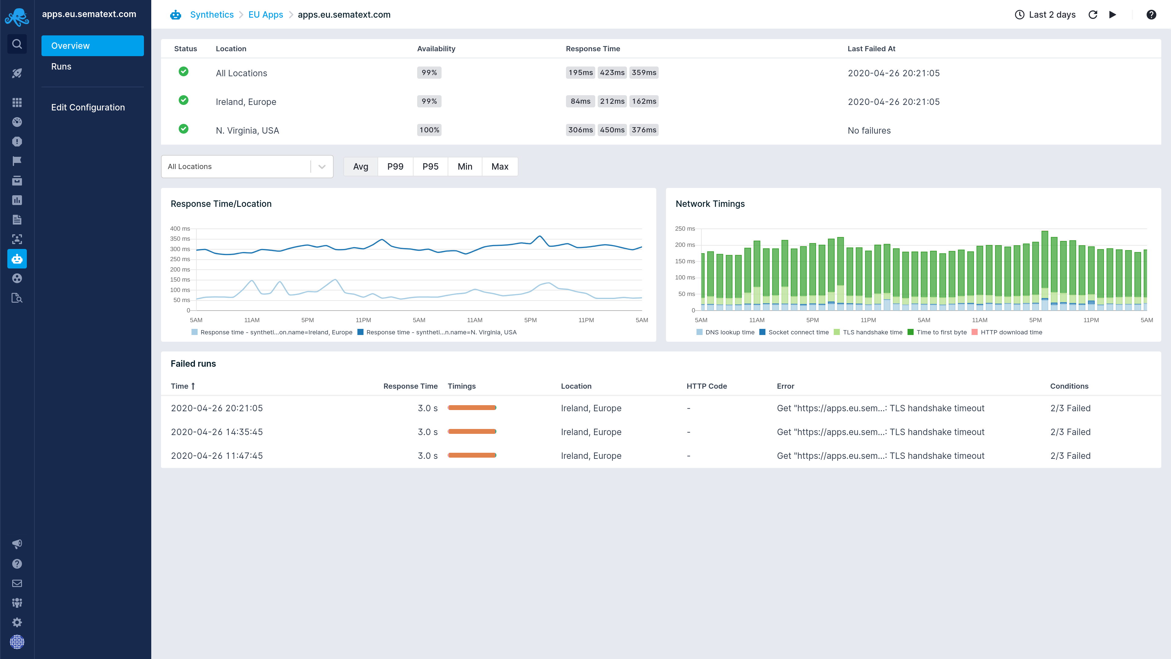
Sematext Synthetics allows you to collect information on the performance of critical business transactions, resources, load test information, and much more. Improve digital experiences & detect bugs before they impact your users.
This is the 4th launch from Sematext Cloud. View more
Sematext Synthetics
Sematext Synthetics allows you to collect information on the performance of critical business transactions, resources, load test information, and much more. Improve digital experiences & detect bugs before they impact your users.





Launch Team




Sematext Cloud