
Scanward
Free A-F security grade for any domain in 30 seconds
2 followers
Free A-F security grade for any domain in 30 seconds
2 followers
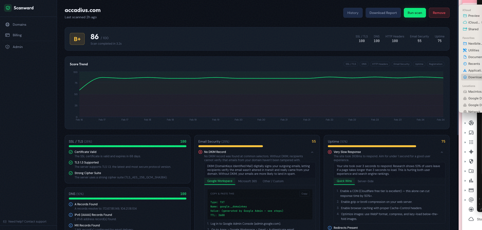
Scanward monitors your domains for SSL, DNS, email security (SPF/DKIM/DMARC), HTTP headers, uptime, and registration expiry — then gives you one clear A-F security grade with plain-English fix instructions. Scan any domain free, no signup required. Just type your domain and get your score in 30 seconds. Built for startup CTOs, agency owners, and MSPs who need security visibility without enterprise pricing. Free for your first domain.



