Launched this week
prettylog.net
Transform messy server logs into clean, readable format
15 followers
Transform messy server logs into clean, readable format
15 followers
PrettyLog transforms messy server logs into clean, readable format with syntax highlighting and fast filtering.




Hey Hunters 👋
💡I often check raw logs - out/error.log, nginx's access.log, etc, but they're hard to read so I built beautiful log parser & formatter with search and syntax highlighting.
PrettyLog supports many common log formats out of the box:
• nginx access logs
• Apache Error logs
• Syslog (RFC 5424)
• Logfmt (Heroku/Go style)
• Docker logs
• standard/node.js logs
• Spring Boot logs
• AWS VPC Flow logs
• Kubernetes kubectl get events
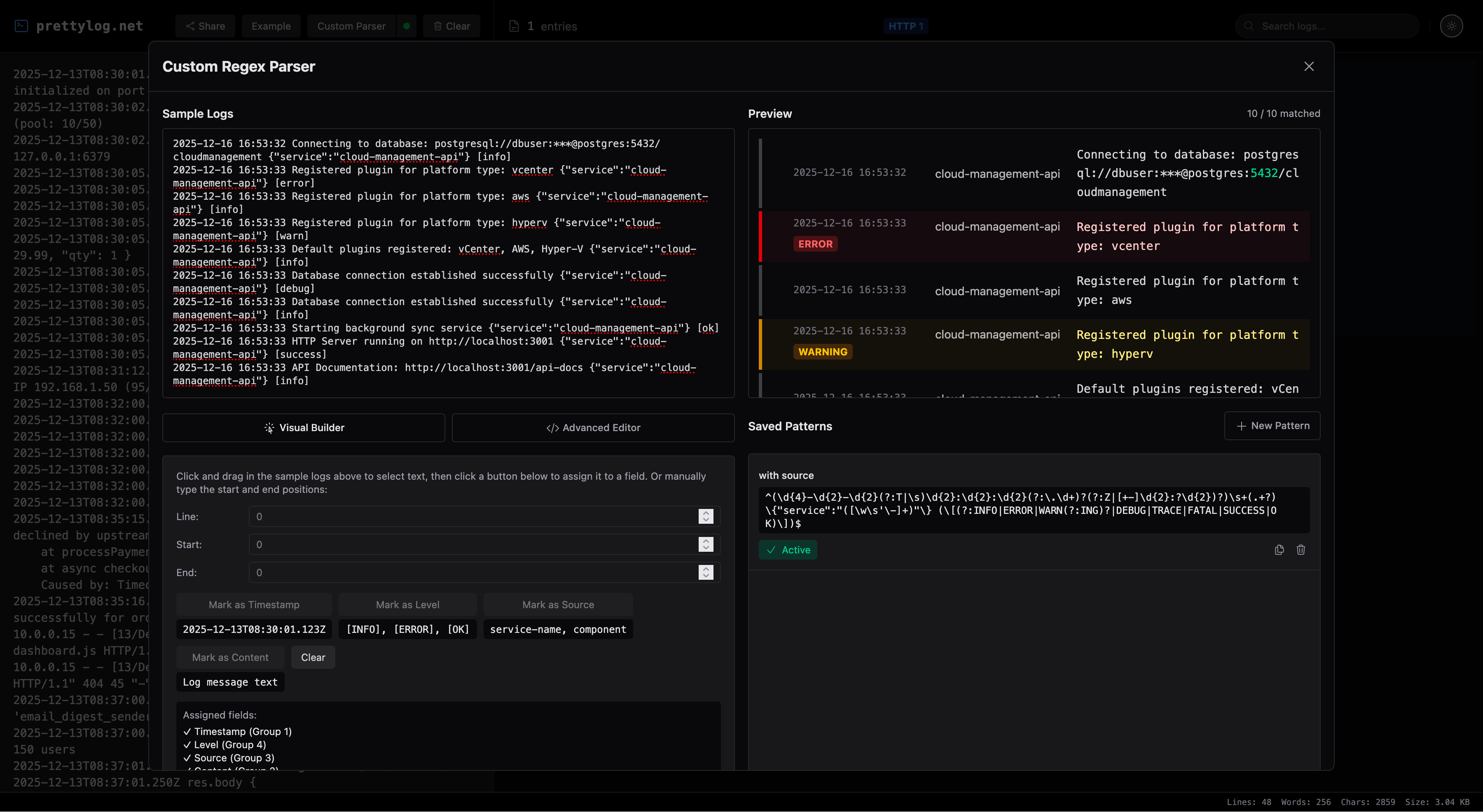
🛠️ If you need something specific, you can use custom regex parser.
Processing is 100% local. Your data never leaves the browser. You can share your logs - data are encoded in the private URL #hash fragment.
💬 Would love to hear your feedback! Please give it a try and let me know what you think - what you love, what could be improved and what you want me to add next!
Hope you find it as useful as I do!
- Adam
PS: I share all my work here.
Giselle
@bardonadam Looks great! I love that it works with a simple copy & paste—no complex integrations needed. Sharing logs via a URL is also a really nice touch. 🙌
@toyamarinyon yes! simplicity was exactly what I was going for! thank you 🙏
fullwindcss
nicely done!
@laurentlahmy_ thank you Laurent!
Yomu AI
looks neat, definitely will use it
@mansimov happy to hear that Elman!