
PathCanary
24/7 critical path monitoring & synthetic testing platform
30 followers
24/7 critical path monitoring & synthetic testing platform
30 followers
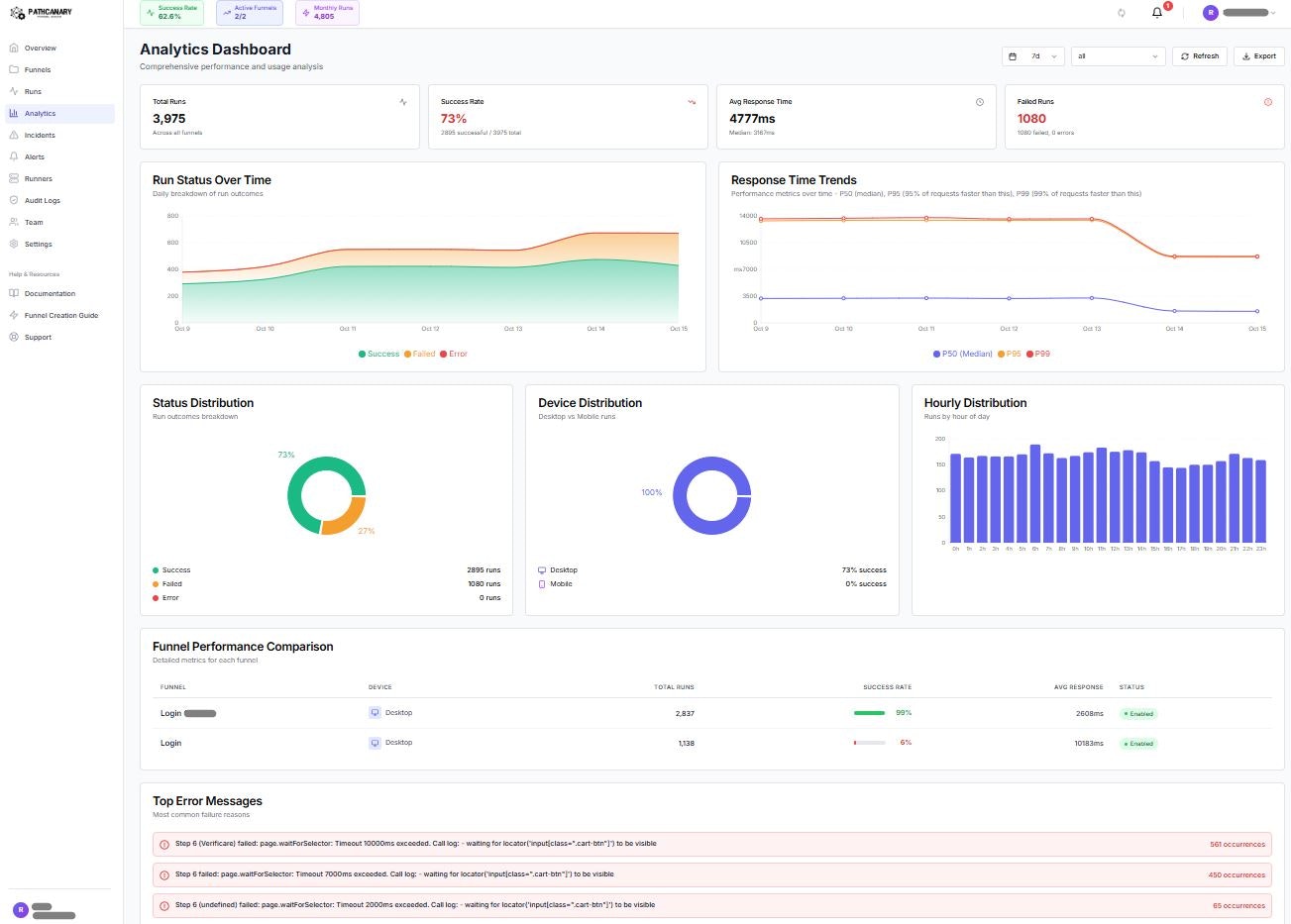
Monitor any critical user journey with PathCanary. 24/7 synthetic monitoring for checkout flows, signup funnels, dashboards & key features. Self-hosted runners available. Anomaly detection, instant alerts, automated rollback. Catch failures before users notice





Hey everyone! ๐
We built PathCanary to catch those silent front-end outages that donโt throw 500s but still block checkout/sign-up.
Free Plan โ start risk-free:
Monitor your critical user journey with a real browser (desktop & mobile)
Noise-resistant alerts (median + MAD) so on-call gets signal, not spam
Screenshots + HAR attached to every alert for instant triage
Works in staging or prod canary; easy env/secret handling
No credit card to get started
Why this matters: API/APM can look โgreenโ while the UX is broken. Journey-level canaries catch it in minutes, not hours.
Weโd love feedback on selector stability, alert quality, and rollout playbooks.
๐ Try the Free plan on our PH page and tell us what youโd monitor first. Thanks for the support! ๐
#DevOps #SRE #QA #SaaS #SyntheticMonitoring #Reliability
I like that the focus is not on the number of logs, but on the essence โ where exactly the user runs into a problem. It saves time and helps make more accurate decisions
@julia_yeliashevichย So glad to hear that! Thank you!
We just updated PathCanary (and the site) with more product details, fresh examples, and expanded use cases.
Highlights:
โข Assisted Rollback โ auto reverts bad deploys or flips feature flags when a critical journey breaks.
โข Self-Hosted Runners โ run checks inside your network; keep traffic and secrets local.
โข Live Selector Finder โ point-and-click to build stable, no-code funnels fast.
Real-World Scenario
Without PathCanary
3:00 AM โ Deployment goes live
3:15 AM โ Checkout breaks (new CSS hides payment form)
3:45 AM โ Customer complaints trickle in
4:30 AM โ On-call wakes up, digs through logs
5:00 AM โ Root cause identified
5:30 AM โ Hotfix deployed
6:00 AM โ Issue resolved
๐ธ Revenue lost: ~3 hours ร $5,000/hour = $15,000
๐ด Sleep lost: Entire on-call team
With PathCanary + Assisted Rollback
3:00 AM โ Deployment goes live
3:05 AM โ PathCanary detects 100% checkout failure
3:06 AM โ Assisted Rollback opens a revert PR automatically
3:06 AM โ Slack: โRollback PR createdโ
3:10 AM โ PR auto-merged (or 1-click approval)
3:12 AM โ Checkout restored
๐ธ Revenue lost: ~7 min ร ~$83.33/min โ $583
๐ด Sleep lost: None (handled automatically)
ROI: โ $14.4k saved in ~7 minutes
(Bonus: keep checks inside your network with Self-Hosted Runners, and build reliable flows fast with Live Selector Finder.)