
GitHub Retro Stats API
The System Monitor for your GitHub Profile.
4 followers
The System Monitor for your GitHub Profile.
4 followers
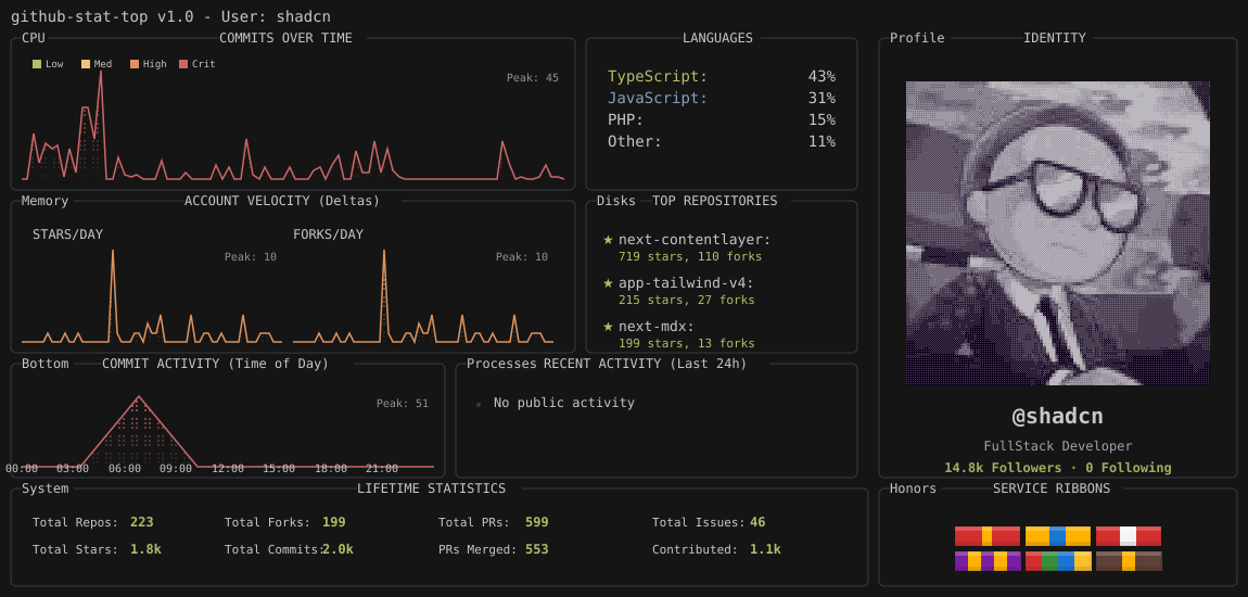
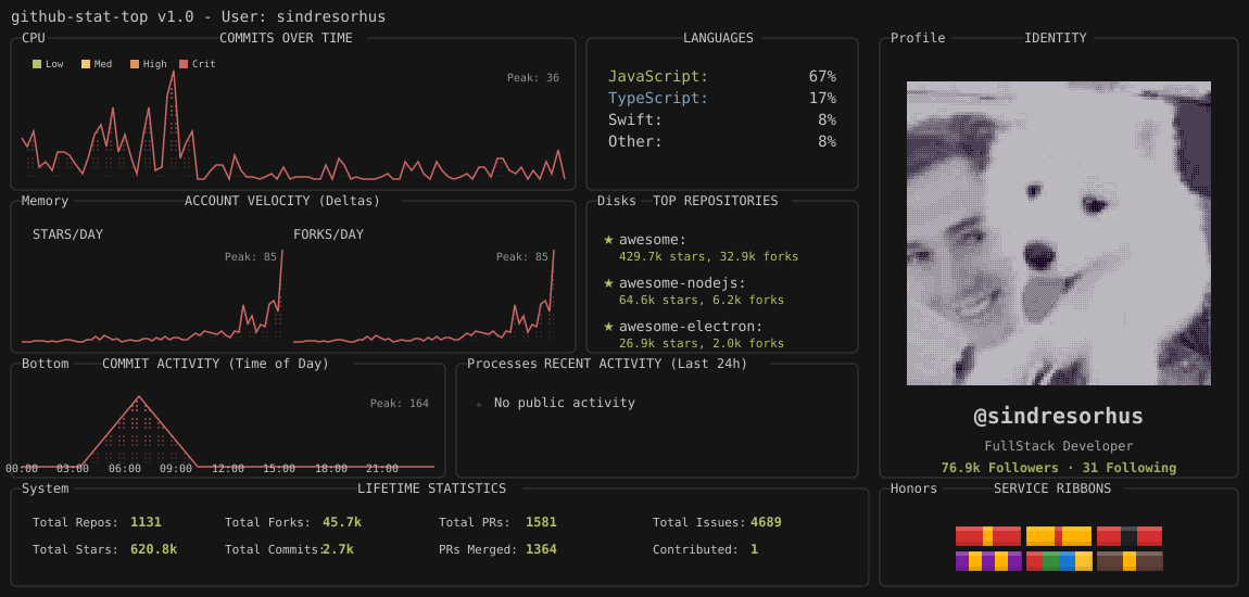
Turn your GitHub Readme into a Command Center. 🚀 Most stats look like trading cards. This looks like a system monitor. It visualizes dev activity as Linux resources: • Commits = CPU Load (Spike graph) • Growth = Memory Usage • Top Repos = Mounted Disks Features a retro, dithered aesthetic perfect for backend devs and Linux enthusiasts. 100% Free & Open Source.



Free
Launch Team

Wispr Flow: Dictation That Works Everywhere — Stop typing. Start speaking. 4x faster.
Stop typing. Start speaking. 4x faster.
Promoted
Maker
📌Report
