
Finseo.ai
AI Visibility Tool: Get Visible in AI Search
341 followers
AI Visibility Tool: Get Visible in AI Search
341 followers
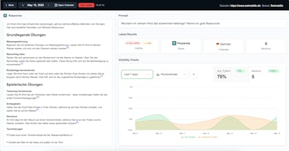
Finseo helps brands win in AI search. Track visibility, mentions, and citations across ChatGPT, Claude, Perplexity, Gemini & more. Discover the exact prompts customers use, run GEO audits to improve citability, crawlability, and schema, and monitor human + bot traffic. Export reports for stakeholders and spot competitor citation gaps. Built by Finseo GmbH (Germany), trusted by 200+ companies, rated 4.9/5 on OMR.





