
DQLabs Data Curation
Smart data curation tool for cleansing, curation & wrangling
0 followers
Smart data curation tool for cleansing, curation & wrangling
0 followers
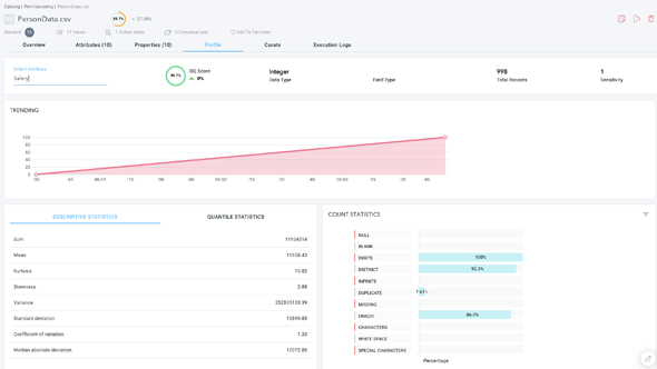
AI/ML augmented data quality platform scans various types of data sources and data sets in real time and provides scoring with the ability to track, manage and improve data quality over time






