
ContainIQ
Kubernetes native monitoring instantly
2 followers
Kubernetes native monitoring instantly
2 followers
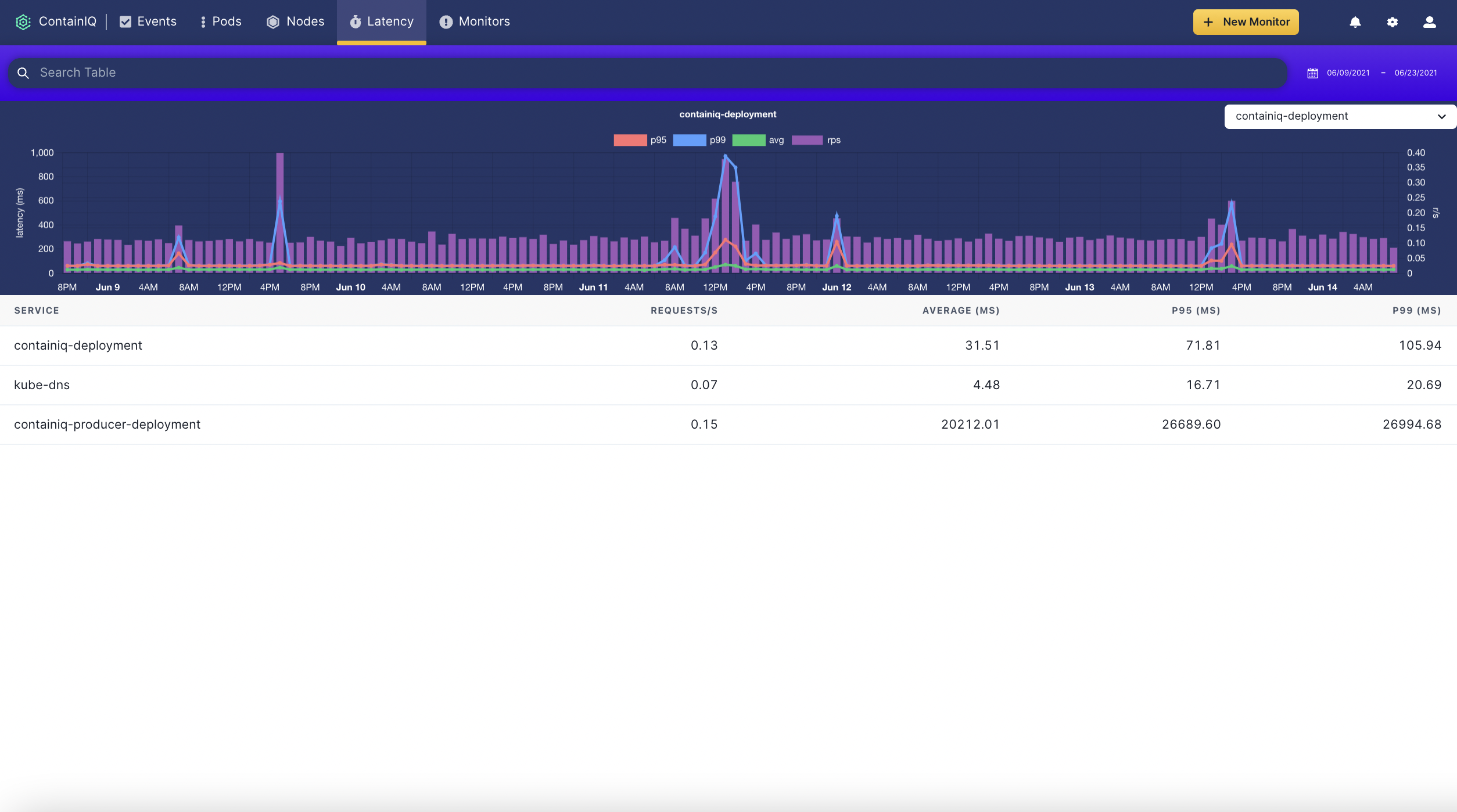
ContainIQ (YC S21) provides Kubernetes native monitoring instantly. Our pre-built dashboards and monitors are ready to go with a one-line install. Using eBPF, we provide a deep level of insight from the kernel directly.






Positional
Rootly
Brite
Explo
ChatPal
Explo