
ChartPulse
Technical Analysis in Seconds
7 followers
Technical Analysis in Seconds
7 followers
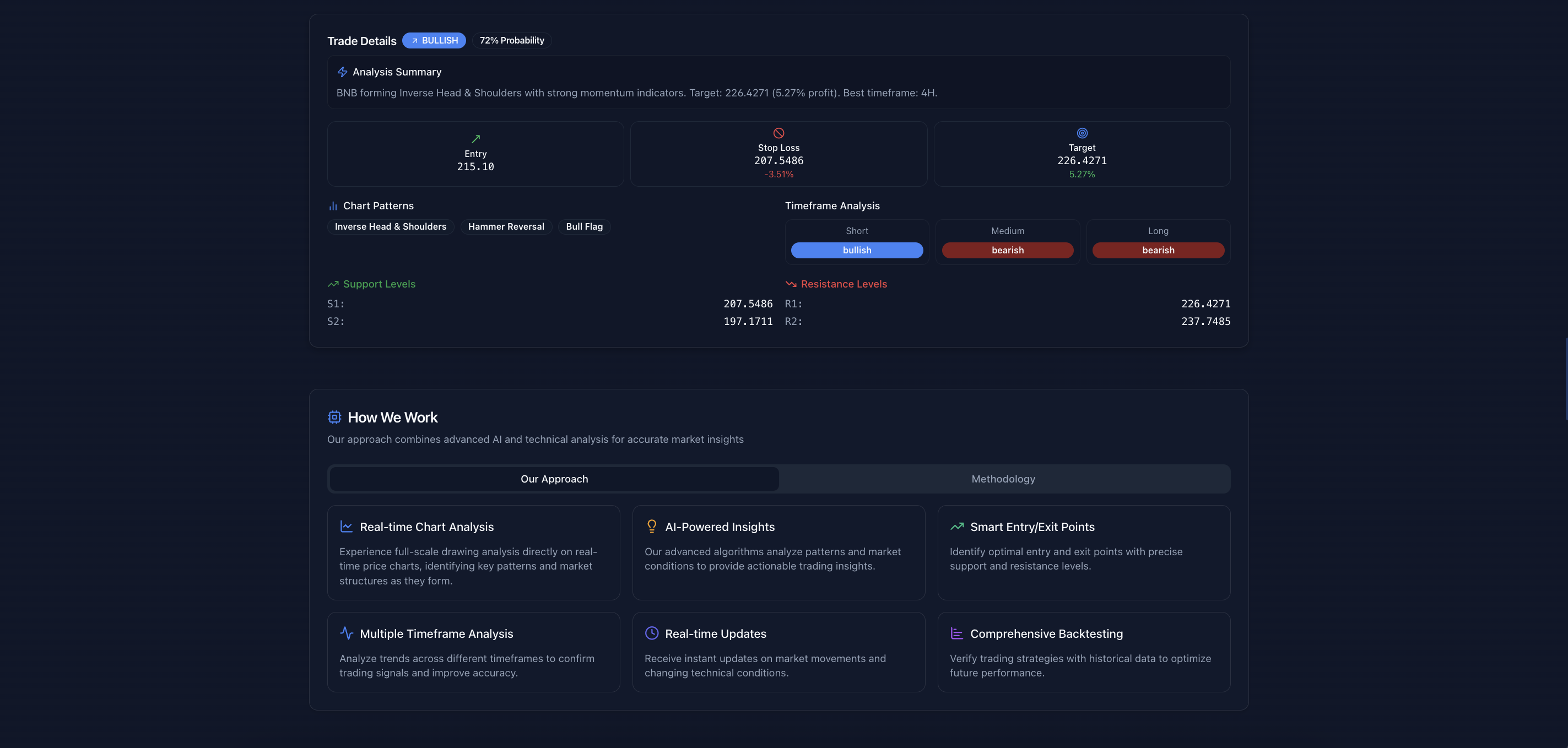
ChartPulse.live is an AI-powered crypto charting tool that auto-detects trendlines, support/resistance, candlestick patterns, and signals in real-time. Includes backtesting, demo trading, and multi-timeframe analysis. Just open the chart and trade smart.











will definitely save a bunch of time!
@zaxdavid12 for sure!
I have tried this application and the UI interface is fantastic. I will definitely use this application for my crypto anaylsis
@shivang_tomar1 thanks