WPCheckr
Next-Gen WordPress security scanner. Scan DEEP. Scan FREE
2 followers
Next-Gen WordPress security scanner. Scan DEEP. Scan FREE
2 followers
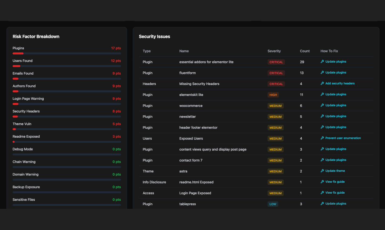
Scan any WordPress site for 25+ security vulnerabilities in 30 seconds. Detects plugin bugs, exposed files, user enumeration, and misconfigurations. Get a Hackability Score and step-by-step fixes—100% free.









Kromio.ai