Launched this week

Spread Logic
Real-time crypto arbitrage scanner & spread monitor.
4 followers
Real-time crypto arbitrage scanner & spread monitor.
4 followers
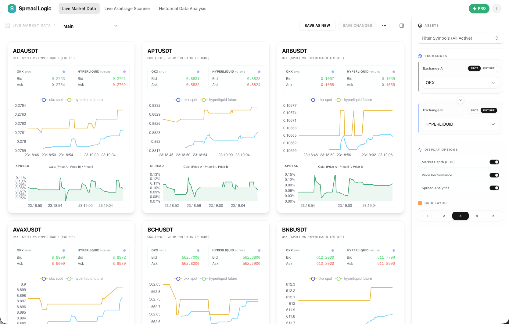
Spread Logic is a real-time crypto arbitrage scanner. Monitor 10,000+ market pairs across Binance, OKX, Bybit, and Hyperliquid with sub-millisecond latency. Detect spreads between Spot vs Futures instantly and never miss a profit opportunity.









BulkGPT