Launched this week
Durabull
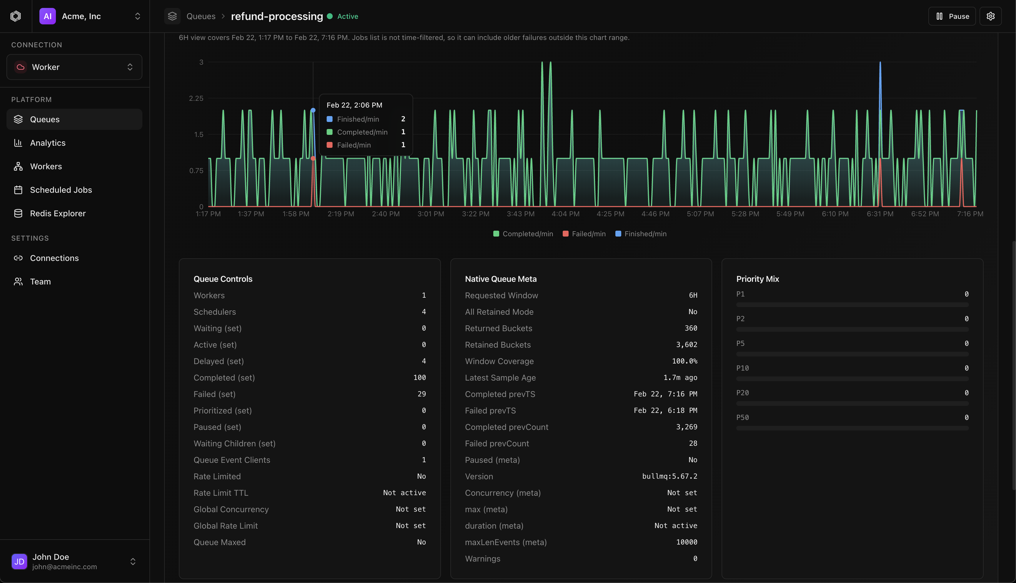
Modern management & observability for BullMQ.
4 followers
Modern management & observability for BullMQ.
4 followers
We built Durabull after running BullMQ at scale and realizing the tooling hadn’t kept up with how critical queues really are. Durabull gives teams real visibility into jobs, flows, retries, and failures—without living in Redis. No code changes required: just add a connection string and you’re up and running. Free while in beta. Cloud hosting will follow a break-even-only model, with open source coming soon.













