Hexometer

Website audit and monitoring platform based on AI technology

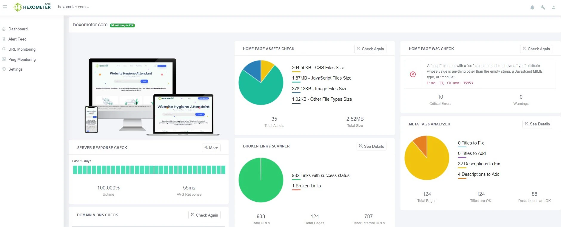
Based on AI technology the Hexometer™ hygiene monitoring periodically scans over 2800 data points on your website to make sure your digital assets are in pristine condition. It will also give you tips and tricks on how to improve your website’s hygiene.
Embed
Featured
discussion
Would you recommend this product?
54 Reviews4.9/5
Stepan Aslanyan
Maker
CEO @hexometer
Hey Hunters! :) We are excited to announce that after hard work and huge amounts of data analyzed, we launched the first version of the Website Hygiene Attendant. The attendant continuously checks your website and informs you in case of any erosion to its health. We are still working on the Hexometer engine to help improve the online visibility of the websites monitored by our system. Stay tuned by using the free trial at Hexometer.com! We will be happy to answer all your questions.
Share
Devanand PremkumarSecurity Researcher
@saslanyan Smooth interface. Congrats on the launch. Are you also planning on adding features related to web server headers ?
Share
James Ivings
Co-founder @ Leave Me Alone 💌
@saslanyan What has changed between now and your previous launch? (https://www.producthunt.com/post...)
Share
Stepan Aslanyan
Maker
CEO @hexometer
@devaonbreaches We already show the full HTTP request/response details
Share
Stepan Aslanyan
Maker
CEO @hexometer
@jamesivings This time we launched Hexometer™ hygiene attendant (monitoring service), before standalone tools for manual scans and browser extensions
Share
Devanand PremkumarSecurity Researcher
@saslanyan I am not able to find security scanning parameters for Content-Security-Policy, Strict-Transport-Security & X-Frame-Options etc. Can you please let me know which one of the tools has these parameters checked ?
Share
Matthieu H.Build Stuff with JS
Fake comments, fake votes, shame on you...
Share
Website Hygiene? this is something new and something extremely important!!
Share
Stepan Aslanyan
Maker
CEO @hexometer
@ani_harutyunyan1 100% agree ;)
Share
Website hygiene has always been a problem for me. Happy this tool came about to help. Very excited!
Share
Very coolest and important tool, great work.
Share